Tracer un graphe

Un graphique peut contenir différents types de courbes, provenant de différents résultats de tests exécutés dans le projet.

Vous pouvez par exemple comparer un test en cours avec un test déjà terminé par vous ou un collaborateur en traçant les 2 graphes correspondants.

Les valeurs peuvent être tracées en temps réel pendant le test ou après qu'un test soit terminé. Quand une statistique live est graphée, la courbe est mise à jour dès qu'un nouveau point est disponible.

Suivez les étapes ci-dessous si vous voulez créer un nouveau graphe ou ajouter une courbe à un graphe existant.

Note : Vous pouvez ajouter autant de courbes que vous le souhaitez. Il est possible de les masquer pour une meilleure visibilité.

Pour tracer un graphique, procédez comme suit :

  1. Sélectionnez un espace de travail comme décrit dans le sélecteur d'espace de travail.

  2. Vous pouvez au choix :

    • Commencez par la vue Home ou Search et ouvrez un résultat de test. Une fois dans la vue Test Result, cliquez sur le lien View report. Dans ce cas, passez directement à l'étape 3.

    • Commencez par la vue Dashboards .

  3. Dans la vue Dashboards, sélectionnez Tableau de bord et un Résultat de test.
    Vous pouvez au choix :

    • Sélectionnez un résultat de test dans la liste déroulante Test Result.

      • La liste déroulante Test Result contient tous les résultats de test (en cours et terminés) lancés sur le compte.

      • Les tests en cours d'exécution sont identifiés par une icône de rotation.

    • Effectuez une recherche à l'aide de l'icône qui ouvre le panneau Search : appliquez vos critères de recherche et cliquez sur le résultat du test souhaité pour le sélectionner dans le tableau de bord.

  4. Selon que vous voulez créer un nouveau graphe ou ajouter une courbe à un graphe existant :

    • Si vous souhaitez tracer un nouveau graphique, cliquez sur le bouton Panel.

    • Sélectionnez un graphe existant là où vous souhaitez ajouter une courbe.

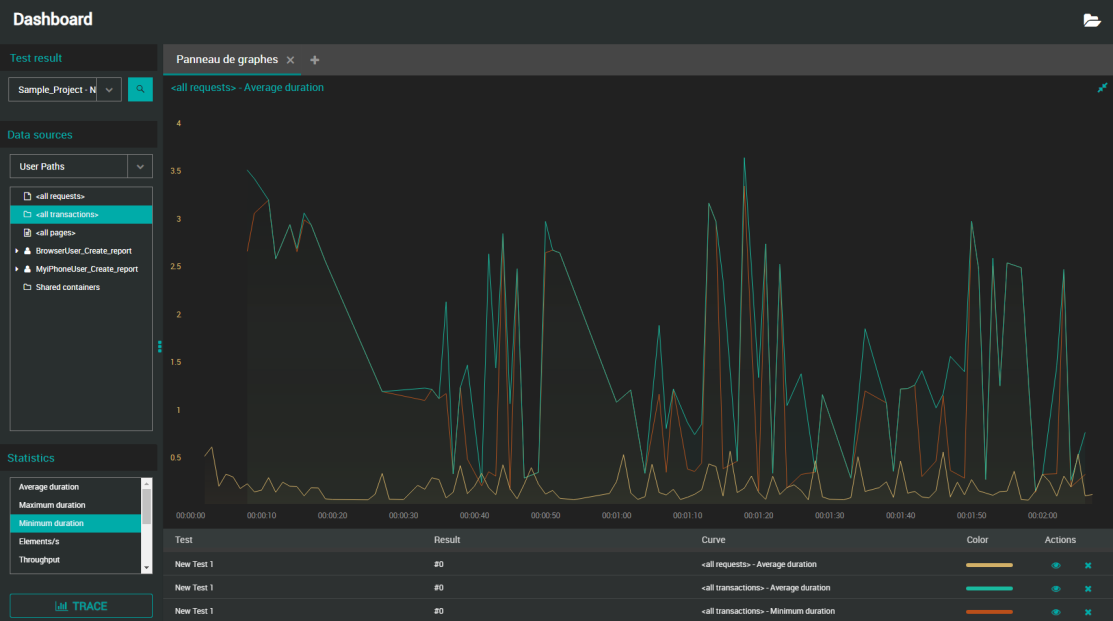
  5. Dans l'arborescence des Data types, sélectionnez la source à partir de laquelle vous souhaitez tracer les valeurs : User Paths, Monitors ou Preset analysis.

  6. Pour les chemins d'utilisateurs uniquement, dans le panneau Statistics, sélectionnez la statistique que vous souhaitez tracer.

  7. Cliquez sur le bouton TRACE.

    Le graphe est alors tracé avec une courbe représentant l'élément et sa statistique.

À moins que vous n'utilisiez un téléphone portable, vous pouvez directement effectuer un glisser-déposer au lieu de cliquer sur le bouton TRACE:

  • User Paths : Faites glisser la statistique que vous souhaitez tracer et déposez-la sur le graphique de votre choix (il ne doit pas nécessairement s'agir du graphique actif).

  • Monitors : Si vous glissez-déposez un élément parent sur un graphique, tous ses enfants seront représentés sous forme de courbes distinctes.

Note : Lors de sa création, le nom par défaut du graphique est "<Nom de l'élément> - <Nom de la statistique>". Pour le modifier, voir Renommer un graphique.

Lire un graphe

Vous pouvez tracer un graphique avec plusieurs types de statistiques et de courbes de suivi, provenant de différents résultats de tests exécutés dans un projet. Il est possible de maximiser un graphe afin de voir plus d'information d'un coup, notamment les légendes sous le graphe. Autrement, vous trouverez plus bas comment lire un petit graphe.

Lorsque vous placez le curseur de la souris sur une courbe, les informations suivantes sont affichées :

<Temps du point sur l'axe des X> - <Élément tracé par la courbe avec sa couleur de police> : <valeur et unité en gras>
<Résultat : nom du test / nom du résultat de test>

NLW-GraphRead-1.4

Lorsque vous maximisez le graphique, la colonne Test permet d'identifier le paramètre de test auquel la courbe est liée.

NLW-GraphRead2-1.4