Trace a graph

A graph can contain various types of curves, coming from different Test Results executed in the project.

You can for example compare a running test with a test already completed by you or a collaborator by tracing the 2 relevant graphs.

Values can be plotted in real time during the test or after a test is finished. When a live statistic is graphed, the curve is updated as soon as a new point is available.

Follow the steps below below if you want to create a new graph or add a curve to an existing graph.

Note: You can add as many curves as you want. It is possible to hide them for better visibility.

To trace a graph, follow these steps:

  1. Select a Workspace as described in Workspace selector.

  2. You can either:

    • Start from the Home or Search view and open a Test Result and once in the Test Result view, click the View report link. In this case, go directly to step 3.

    • Start from the Dashboards view.

  3. In the Dashboards view, select Dashboard and a Test Result.
    You can either:

    • Select a Test Result from the Test Result drop-down list.

      • The Test Result drop-down list contains all Test Results (running and finished) started on the Account.

      • Running tests are identified with a spinning icon.

    • Search with the icon which opens the Search panel: Apply your search criteria and click the desired Test Result to have it selected in the Dashboard.

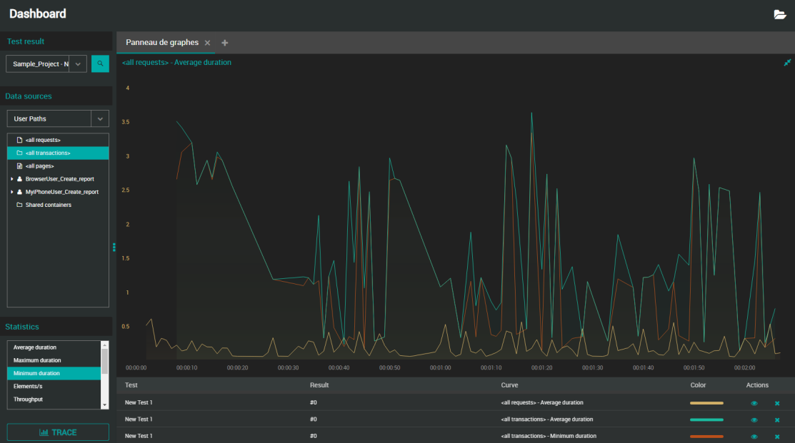
  4. Whether you want to plot a new graph or add a curve to an existing graph:

    • If you want to trace a new graph, click the Panel button.

    • Select an existing graph where you want to add a curve.

  5. In the Data types tree, select the source from where you want to trace values: User Paths, Monitors or Preset analysis.

  6. For Users Paths only, in the Statistics panel, select the statistic you want to plot.

  7. Click the TRACE button.

    The graph is plotted accordingly with a curve representing the element and its statistic.

Unless you are using a mobile phone, you can directly make a drag and drop instead of clicking the TRACE button:

  • User Paths: Drag the statistic you want to trace and drop it on the graph of your choice (doesn't have to be the active one).

  • Monitors: If you drag and drop a parent element on a graph, all of its children will be plotted as separate curves.

Note: When created, the default name of the graph is "<Name of the element> - <Name of the statistic>". To change it, see Rename a graph.

Read a graph

You can trace a graph with several types of statistics and monitors curves, coming from different Test Results executed in a project. It is possible to maximize a graph so you can see more information at once, namely the legends below it. Otherwise, please find below how to read a small graph.

When you place the mouse cursor over a curve, the following information is displayed:

<Time of the point on the X-axis> - <Element traced by the curve with its font color>: <value and unit in bold>
<Result: test name / test result name>

NLW-GraphRead-1.4

When maximizing the graph, the Test column allows identifying the test setting the curve is related to.

NLW-GraphRead2-1.4