Vue Tendances

La vue Trends permet de visualiser et d'analyser les résultats d'un nombre sélectionné de tests.
Après avoir configuré les résultats à afficher, la vue Trends vous permet d'analyser les résultats des tests partageant le même projet et le même scénario.

Pour y accéder, cliquez sur NLW-Trends-Icon dans le panneau de navigation de gauche.

La vue Trends facilite l'analyse d'un nombre donné de résultats de tests en regroupant toutes les mesures nécessaires sur la même page. La vue Trends n'affiche que les résultats de test terminés. Vous ne pouvez pas analyser les tendances de tests en cours.

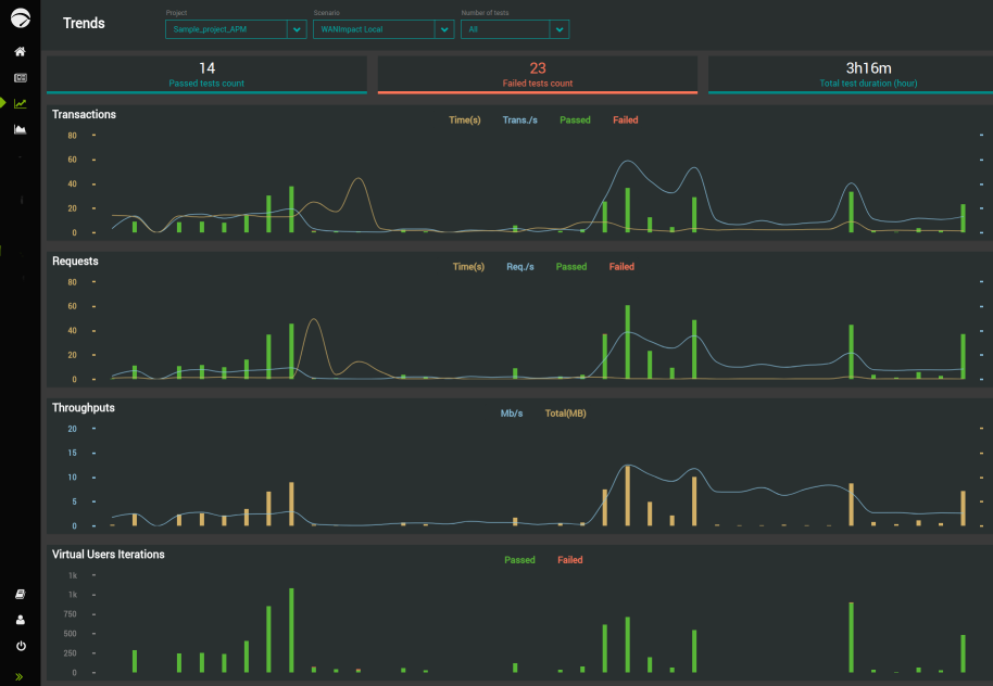
La vue Trends regroupe quatre grands groupes de métriques, à savoir :

  • Transactions

  • Requêtes

  • Débits

  • Itérations d'Utilisateurs Virtuels

Chaque groupe de mesures affiche les résultats des tests qui lui sont associés dans une zone dédiée.

Pour plus de détails sur l'affichage et l'analyse des tendances des résultats des tests, voir Trends.