panneau Graphe

Lorsque vous ouvrez un résultat de test, l'onglet Overview de la vue Test Result donne un aperçu graphique du résultat de test.

Graphe Tests en cours

Ce graphique affiche le résultat du test avec des courbes représentant la corrélation des paramètres suivants :

Errors/Load

  • Nombre moyen de requêtes contenant des erreurs

  • Nombre d'Utilisateurs Virtuels exécutés

avec

Requests

  • Temps de réponse moyen de la requête

  • Nombre moyen de requêtes exécutées

Astuce : Par défaut, les graphiques d'exécution de la vue Test Result affichent les 10 dernières minutes du test. Il est toutefois possible de basculer vers un mode historique plus long afin d'afficher plus ou toutes les données du test. Pour plus d'informations, voir Modifier la fenêtre temporelle du graphique.

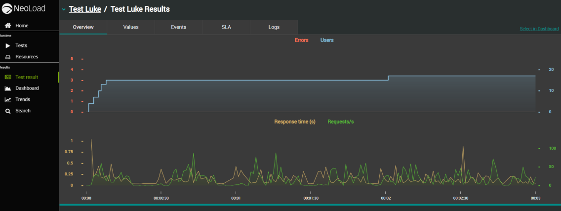
Premier graphe

Le premier graphique donne un aperçu de la charge :

  • La courbe rouge montre le nombre total de requêtes contenant des erreurs, son axe Y est commun au graphe et à l'indicateur du graphe.

    La dernière valeur numérique est affichée en rouge à droite du graphique dans le panneau Graph indicators.

  • La courbe bleue montre le nombre total d'Utilisateurs Virtuels exécutés pendant le test, elle a son propre axe Y à droite.

    La dernière valeur numérique est affichée en bleu à droite du graphique dans le panneau Graph indicators.

Second graphe

Le deuxième graphique donne un aperçu des demandes :

  • La courbe jaune montre le temps de réponse des requêtes en secondes, son axe Y est commun au graphe et à l'indicateur du graphe.

    La dernière valeur numérique est affichée en orange à droite du graphique dans le panneau Graph indicators.

  • La courbe verte montre le nombre total de requêtes exécutées par seconde, elle a son propre axe Y à droite.

    La dernière valeur numérique est affichée en vert à droite du graphique dans le panneau Graph indicators. Quand aucune requête n'est exécutée, aucun point n'est affiché et il n'y a pas de courbe.

Axe X

Il représente le temps écoulé sur une fenêtre glissante représentant toute la durée du test.
Le point le plus récent du graphique est situé à droite du graphe : il correspond à la dernière valeur reçue de Neoload.
Le temps écoulé est représenté au format HH:MM:SS.
Un indicateur de progression avec le pourcentage de temps passé n'est affiché que si une date/heure de fin de test a été définie.

Axe Y

Il est indirectement représenté par les colonnes des indicateurs de graphe.

  • Graph indicators

    Ils montrent la dernière valeur reçue de Neoload (le dernier point affiché à droite du graphique).

Note : La granularité, c'est-à-dire l'intervalle de temps entre deux points tracés sur une même courbe, est identique à celle définie dans Neoload.

Modifier la fenêtre temporelle du graphique

L'onglet Overview de la vue Test Result donne une vue d'ensemble graphique du résultat du test.

Par défaut, les graphiques d'exécution de la vue Test Result affichent les 10 dernières minutes du test. Il est toutefois possible de basculer vers un mode historique plus long afin d'afficher plus ou toutes les données du test.

Note : Cela ne s'applique qu'aux tests qui sont en cours actuellement.

Pour modifier la fenêtre temporelle, procédez comme suit :

  1. Dans la vue Home ou Search, ouvrez un test en cours. Pour plus d'informations, voir comment ouvrir un test.

    Vous accédez à l'onglet Overview de la vue Test Result qui affiche des mesures prédéfinies des 10 dernières minutes du test en cours.

  2. Cliquez sur l'un des boutons sous les graphes pour afficher la période de données que vous souhaitez analyser.

    Exemple avec "Dernières 30 minutes" :

    Exemple avec "Depuis le début" :

Graphe des tests terminés

Lorsque vous ouvrez un test, vous obtenez une vue graphique du test grâce à la corrélation des métriques suivantes :

Errors/Load

  • NLW-Erros-1.4 Le nombre moyen de toutes les erreurs qui peuvent survenir lors d'un test. Les erreurs peuvent être générées par : les requêtes, les actions JavaScript, les actions personnalisées et les messages Push.

  • NLW-Users-1.4 Nombre d'Utilisateurs Virtuels exécutés.

avec

Requests

  • NLW-ResponseTime-1.4 Temps de réponse moyen de la requête.

  • NLW-Requestspersec-1.4 Nombre moyen de requêtes jouées par seconde.

NLW-OverviewFinishedGraphs-1.4

Note : La granularité, c'est-à-dire l'intervalle de temps entre deux points tracés sur une même courbe, est identique à celle définie dans Neoload.

  • X-axis

    Il représente le temps écoulé, à partir du début du test (le test entier est visible sans qu'il soit nécessaire de faire défiler la page).

  • Y-axis

    Chaque graphe possède son propre axe Y. La coche de chaque axe a la même couleur que sa courbe associée (Exemple : la courbe jaune RESPONSE TIME/S a son axe vertical avec des coches jaunes).

Premier graphe

  • La courbe rouge montre le nombre total d'erreurs, son axe Y est commun au graphe et au panneau indicateur de la dernière valeur de métrique.

  • La courbe bleue montre le nombre total d'Utilisateurs Virtuels exécutés pendant le test, elle a son propre axe Y à droite.

Second graphe

  • La courbe jaune montre le temps de réponse des requêtes en secondes, son axe Y est commun au graphe et au panneau indicateur de la dernière valeur de métrique.

  • La courbe verte montre le nombre total de requêtes exécutées par seconde, elle a son propre axe Y à droite.

Astuce : En positionnant le curseur de la souris sur un segment de temps sur l'un des deux graphes, les valeurs des métriques associées sont affichées comme illustré ci-dessous. De plus, vous pouvez synchroniser les 4 métriques en positionnant le curseur de la souris sur le même segment.

NLW-Overview-Tooltip-1.4

Astuce : Vous pouvez masquer chaque courbe en cliquant sur leur légende respective au-dessus du graphe.